OpenTelemetry in Produzione: Tail Sampling e Retention
Questo articolo mostra come gestire il volume di dati OpenTelemetry in un ambiente simil-produzione. Per chi non ha familiarità con distributed tracing e OTel, consiglio prima la lettura del tutorial introduttivo.
Struttura dell’articolo:
- Il problema: volume e crescita infinita
- Stima del volume: calcolo per scenario
- Tail Sampling: decidere cosa tenere
- Retention: raggiungere lo steady state
- Scenario demo: verificare che funzioni
- Monitoring: verificare il funzionamento
- Cardinality explosion: un rischio da considerare
- Analisi costi: con e senza observability
- Checklist finale
Il Problema: Volume e Crescita Infinita
Il tutorial precedente traccia tutto al 100%. In sviluppo funziona. In produzione, i numeri cambiano.
Problema 1: Volume di Ingest
Esempio concreto (MockMart in produzione simulata):
| Parametro | Valore |
|---|---|
| Request/sec | 100 |
| Span per trace | ~8 (checkout flow) |
| Dimensione span | ~500 bytes |
Calcolo volume giornaliero:
100 req/s x 8 span x 500 bytes x 86400 sec = 34 GB/giorno
In un mese: ~1 TB di sole trace.
Problema 2: Crescita Infinita
Anche riducendo l’ingest, senza retention policy lo storage cresce per sempre:
Mese 1: 1 TB
Mese 2: 2 TB
Mese 6: 6 TB
Mese 12: 12 TB
Il valore delle trace decade nel tempo:
| Periodo | Valore | Uso tipico |
|---|---|---|
| Giorno 0-7 | Alto | Debug attivo, incident response |
| Giorno 7-30 | Medio | Post-mortem, pattern analysis |
| Giorno 30+ | Basso | Audit (solo operazioni critiche) |
Conservare trace di 6 mesi fa senza una necessità specifica rappresenta un consumo di risorse non giustificato.
La Soluzione: Due Leve
- Tail Sampling - Riduce ciò che entra (~90%)
- Retention Policy - Elimina ciò che è vecchio
Risultato: Storage che raggiunge un plateau invece di crescere linearmente.
Stima del Volume: Calcolo per Scenario
Prima di implementare, è utile quantificare il problema per lo scenario specifico.
Input Necessari
Tre parametri da determinare:
Quante request/sec gestisce il sistema?
- Verificabile dal load balancer o API gateway
- Comando:
grep "GET\|POST" /var/log/nginx/access.log | wc -l(dividi per secondi)
Quanti span per trace?
- Regola empirica: servizi nel path critico × 2 span/servizio
- Default sicuro: 8 span/trace
Quanti giorni di retention?
- Debug: 7 giorni
- Post-mortem: 30 giorni
- Compliance: 90 giorni
Calculator: 3 Scenari Tipici
| Scenario | Volume/Giorno (RAW) | Con Sampling 10% | Storage Steady (7d) | Costo/Mese |
|---|---|---|---|---|
| Low traffic (100 req/s) | 34 GB | 3.4 GB | 24 GB | ~$0.55 |
| Medium traffic (1K req/s) | 345 GB | 34 GB | 238 GB | ~$5.50 |
| High traffic (10K req/s) | 3.4 TB | 345 GB | 2.4 TB | ~$55 |
Assunzioni: Span ~500 bytes, sampling 10% + 100% errori, storage S3 $0.023/GB.
Formula Generale
1. Span/sec = req/sec × span_per_trace × sampling_rate
2. GB/giorno = span/sec × 500 bytes × 86400 / 1e9
3. Storage steady = GB/giorno × retention_days
4. Costo/mese = storage_GB × $0.023
Esempio (1000 req/s, 10% sampling, 7d retention):
Span/sec = 1000 × 8 × 0.1 = 800
GB/giorno = 800 × 500 × 86400 / 1e9 = 34 GB
Storage = 34 × 7 = 238 GB
Costo = 238 × $0.023 = $5.50/mese
Una volta stimati i numeri, si può procedere con la configurazione.
Tail Sampling: Decidere Dopo
Head vs Tail Sampling
Head sampling decide all’inizio della trace: “questa la tengo al 10%”. Problema: se quel 10% scartato conteneva un errore, è perso.
Tail sampling decide alla fine: aspetta che la trace sia completa, poi valuta.
Head Sampling: Tail Sampling:
Request -> Keep 10% Request -> Trace completa -> Errore? -> KEEP
Drop 90% -> Lenta? -> KEEP
-> Normale -> Sample 10%
Vantaggio: 100% degli errori catturati, anche con 90% di riduzione (purché tutte le trace passino dallo stesso Collector e il decision_wait sia sufficiente).
Nota sulla logica delle policy: Con le policy di tipo
status_code,latency,string_attributeeprobabilistic, la logica è di fatto OR: basta che una policy decida “Sampled” perché la trace venga mantenuta. Policy di tipoandocompositepermettono logiche più complesse.
Le 4 Policy Fondamentali
| Policy | Cosa fa | Rationale |
|---|---|---|
errors | KEEP 100% trace con errori | Non perdere mai un problema |
latency | KEEP 100% trace >1s | Performance issue visibili |
audit | KEEP 100% operazioni critiche | Checkout (nella demo), login e payment in produzione |
probabilistic | SAMPLE 10% del resto | Baseline per capire il “normale” |
Configurazione OTel Collector
processors:
tail_sampling:
# Aspetta che la trace sia completa (default: 30s)
decision_wait: 10s
num_traces: 50000
expected_new_traces_per_sec: 100
policies:
# 1. KEEP tutti gli errori
- name: errors-policy
type: status_code
status_code:
status_codes: [ERROR]
# 2. KEEP request lente (>1s)
- name: latency-policy
type: latency
latency:
threshold_ms: 1000
# 3. KEEP audit events (richiede attributo nel codice)
- name: audit-policy
type: string_attribute
string_attribute:
key: audit.event
values: ["true"]
enabled_regex_matching: false
# 4. SAMPLE 10% del resto
- name: probabilistic-policy
type: probabilistic
probabilistic:
sampling_percentage: 10
Pipeline completa: In produzione, il tail sampling va affiancato da
memory_limiter(per evitare OOM) ebatch(per efficienza di rete). L’ordine nella pipeline è importante:[memory_limiter, tail_sampling, batch]. La config completa è inotel-config/data-management/otel-collector-config.yaml.
Marcare Audit Events nel Codice
Per la policy audit, serve un attributo sullo span:
const { trace } = require('@opentelemetry/api');
app.post('/api/checkout', async (req, res) => {
// Marca come audit event - questa trace verrà SEMPRE salvata
trace.getActiveSpan()?.setAttribute('audit.event', 'true');
// ... resto della logica
});
MockMart ha già questo attributo configurato nel checkout.
Retention: Raggiungere lo Steady State
Il tail sampling riduce l’ingest. Ma senza retention, lo storage continua a crescere.
Il Concetto di Steady State
Senza retention:
Giorno 1: 34 GB
Giorno 7: 238 GB
Giorno 30: 1 TB
Giorno 90: 3 TB <- cresce per sempre
Con retention 7 giorni:
Giorno 1: 34 GB
Giorno 7: 238 GB
Giorno 8: 238 GB <- steady state
Giorno 30: 238 GB
Il compactor elimina i dati più vecchi della retention, lo storage si stabilizza.
Configurazione Tempo
# tempo-config.yaml
compactor:
compaction:
# Produzione: 168h (7 giorni) | Demo MockMart: 5m (per test rapidi)
block_retention: 168h
Nota: La demo MockMart usa
block_retention: 5mper rendere il test riproducibile in pochi minuti. In produzione, 7 giorni (168h) è un buon punto di partenza.
Due Stack, Due Approcci
MockMart offre due configurazioni:
| Stack | Comando | Setup OTel | Uso |
|---|---|---|---|
| Base | make up | grafana-lgtm all-in-one, 100% sampling | Sviluppo, tutorial (scenari 1-2-3) |
| Data Management | make up-data-management | Collector separato, tail sampling, retention | Simil-produzione (scenario 4) |
Gli scenari 1-2-3 del tutorial precedente usano lo stack base. Questo articolo usa lo stack data management.
Verifica Configurazione
# Avvia lo stack data management
make up-data-management
# Verifica health
make health-data-management
# Verifica che il Collector abbia tail sampling attivo
make check-sampling
Scenario 4: Data Management in Azione
Questo scenario dimostra tail sampling e retention su MockMart.
Setup
# Ferma eventuale stack base
make down
# Avvia stack data management
make up-data-management
# Verifica health
make health-data-management
Esecuzione Demo Completa
# Esegui lo scenario completo
make scenario-4
Lo script:
- Mostra le metriche iniziali del Collector
- Genera 50 request normali (saranno campionate al 10%)
- Genera 1 request con errore (sarà mantenuta al 100%)
- Genera 1 request lenta >1s (sarà mantenuta al 100%)
- Mostra le metriche finali con drop rate
Output atteso:
Tail Sampling Metrics:
Span ricevuti (accepted): ~400
Span scartati (dropped): ~350
Span esportati (to Tempo): ~50
Drop rate: ~87%
Tail sampling funziona correttamente (target: ~90%)
Verifica in Grafana
In Grafana (http://localhost:3005) -> Explore -> Tempo:
1. Trace con errore (deve esistere):
{ status = error }

2. Trace lenta (deve esistere):
{ duration > 1s }

3. Trace normali (solo ~10% esistono):
{ resource.service.name = "shop-api" }

Verifica Retention
La demo usa una retention di 5 minuti per rendere il test riproducibile.
- Annotare un trace ID dall’output dello script
- Cercarlo in Grafana: la trace esiste
- Attendere 5+ minuti
- Cercare di nuovo: “Trace not found”
Il compactor ha eliminato la trace.

Nota: In produzione il valore tipico è
block_retention: 168h(7 giorni), non 5 minuti.
Comandi Aggiuntivi
# Genera solo traffico normale
./scripts/scenario-4-data-management.sh --traffic
# Genera solo una request con errore
./scripts/scenario-4-data-management.sh --error
# Genera solo una request lenta
./scripts/scenario-4-data-management.sh --slow
# Controlla metriche tail sampling
./scripts/scenario-4-data-management.sh --check
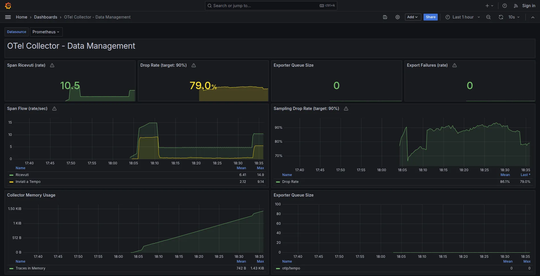
Monitoring: Verificare il Funzionamento
Con tail sampling e retention configurati, è importante verificare che tutto funzioni correttamente.
Metriche Chiave del Collector
# Accedi alle metriche
curl http://localhost:8888/metrics
| Metrica | Significato | Valore Atteso |
|---|---|---|
otelcol_receiver_accepted_spans | Span in ingresso | Proporzionale al traffico |
otelcol_processor_tail_sampling_count_spans_sampled | Span campionati/scartati (label decision) | ~90% not_sampled |
otelcol_exporter_sent_spans | Span inviati a Tempo | ~10% degli accepted |
Nota: Nella versione 0.96.0 del Collector (usata nella demo) esiste anche
otelcol_processor_dropped_spans, deprecata nelle versioni successive. Le metrichetail_sampling_count_spans_sampledcon labeldecision=sampled|not_sampledsono più stabili tra le versioni.
Formula drop rate:
drop_rate = (dropped / accepted) * 100
Se drop rate < 50%, il tail sampling non sta funzionando come atteso.
Dashboard Grafana
Lo stack data management include una dashboard pre-configurata:
Grafana -> Dashboards -> Data Management -> OTel Collector - Data Management

Pannelli principali:
- Span Ricevuti (rate): Span/sec in arrivo
- Drop Rate (target: 90%): Percentuale di span scartati dal tail sampling
- Export Failures (rate): Target 0
- Collector Memory Usage: Consumo RAM del Collector
Alert Configurati
Prometheus ha alert pronti in otel-config/data-management/alerts/ (8 alert in totale, tra cui anche OtelCollectorDown, OtelCollectorHighMemory, TempoIngestionFailures). I tre principali:
| Alert | Trigger | Significato |
|---|---|---|
OtelCollectorBackpressure | Queue > 5000 | Collector sovraccarico |
OtelCollectorExportFailures | Export failure rate > 100 span/sec (finestra 5m) | Tempo non raggiungibile |
OtelSamplingRateTooLow | Drop rate < 50% | Config sampling errata |
# Verifica alert in Prometheus
open http://localhost:9090/alerts
Cardinality Explosion: Un Rischio da Considerare
Oltre alle trace, un altro aspetto rilevante riguarda le metriche.
Il Problema
Metrics cardinality = numero di time series uniche nel sistema.
Esempio con cardinality elevata:
// ❌ MALE - Cardinality explosion
const counter = meter.createCounter('http_requests_total');
counter.add(1, {
service: 'api',
endpoint: '/users',
user_id: 'user123', // ← 10,000+ valori unici!
status_code: '200'
});
Calcolo:
5 services × 50 endpoints × 10000 users × 5 status codes
= 12.5 MILIONI di time series
Storage: 12.5M × 1 sample/sec × 1 byte = 12.5 MB/sec = 1 TB/giorno
Un volume superiore a quello delle trace.
La Soluzione
Principio fondamentale: evitare user_id, session_id, o valori unbounded come label.
// ✅ BENE - Cardinality limitata
counter.add(1, {
service: 'api',
endpoint: '/users',
status_code: '200'
// NO user_id!
});
Cardinality risultante:
5 services × 50 endpoints × 5 status codes = 1,250 time series
Storage: ~108 MB/giorno - un volume gestibile
Verificare la Cardinality
# Top 10 metriche per cardinality
topk(10, count by(__name__)({__name__=~".+"}))
Metriche con >1000 series richiedono investigazione.
Alert Cardinality
- alert: HighCardinalityMetric
expr: count by(__name__) ({__name__=~".+"}) > 10000
labels:
severity: critical
annotations:
summary: "Metrica con cardinality eccessiva"
Analisi Costi: Con e Senza Observability
Un’obiezione frequente riguarda il costo di OTel (~$20/mese per lo stack self-hosted). I numeri seguenti sono stime illustrative per un e-commerce medio e aiutano a contestualizzare il trade-off.
Costo del Downtime
Scenario senza observability:
- Incident ogni 2 mesi
- Tempo diagnosi: 4 ore (grep logs, tentativi manuali)
- Tempo fix: 2 ore
- Downtime totale: 6 ore/incident
Scenario con observability:
- Stesso numero di incident
- Tempo diagnosi: 15 minuti (trace mostra subito il problema)
- Tempo fix: 2 ore
- Downtime totale: 2.25 ore/incident
Risparmio: 3.75 ore per incident.
Calcolo ROI
Revenue/ora (e-commerce medio): $5000
Risparmio/incident: 3.75 ore × $5000 = $18,750
Incident/anno: 6
Risparmio/anno: $112,500
Costo OTel: $20/mese = $240/anno
ROI: 468x
Costo del Debug Manuale
Senza observability:
- Un engineer dedica circa 5 ore/settimana al debug senza strumenti adeguati
- Costo: 5h × 52 settimane × $100/h = $26,000/anno
Con observability:
- Debug time: -70%
- Risparmio: ~$18,000/anno
Trade-off Finale
| Aspetto | Senza Observability | Con OTel (gestito) |
|---|---|---|
| Setup | $0 | 1-2 giorni |
| Costo mensile | $0 | ~$20 |
| Downtime/anno | ~$112k | ~$30k |
| Debug time/anno | ~$26k | ~$8k |
| Net cost | -$138k | +$100k risparmio |
In molti scenari, il costo dell’assenza di observability supera di gran lunga quello dell’infrastruttura.
Riepilogo
| Problema | Soluzione | Configurazione |
|---|---|---|
| Volume alto | Tail sampling | processors.tail_sampling nel Collector |
| Crescita infinita | Retention | compactor.block_retention in Tempo |
| Cardinality explosion | No unbounded labels | Review codice metriche |
| Verifica funzionamento | Monitoring | Metriche Collector + Dashboard Grafana |
Risultato con MockMart:
| Metrica | Senza gestione | Con gestione |
|---|---|---|
| Ingest/giorno | 34 GB | ~3.4 GB |
| Storage dopo 30 giorni | 1 TB | ~24 GB (steady state) |
| Errori catturati | 100% | 100% |
| Request lente catturate | 100% | 100% |
90% riduzione volume, nessuna perdita di errori e slow request per il debug.
Checklist Finale
Prima di Andare in Production
Setup:
- Volume stimato per lo scenario (con il calculator)
- Collector con tail sampling configurato
- Tempo con retention policy configurata
- Audit events marcati nel codice (nella demo: checkout; in produzione anche login, payment)
Monitoring:
- Metriche Collector esposte (:8888/metrics)
- Alert configurati (backpressure, export failures)
- Dashboard Grafana creata
- Alert cardinality configurato
Cardinality:
- Nessun label con valori unbounded (user_id, session_id, email)
- Cardinality totale < 10,000 time series
Dopo 7 Giorni di Traffico
- Drop rate ~90% (check metriche Collector)
- Storage steady state (non cresce linearmente)
- Zero alert fired (no backpressure, no export failures)
- Errori e slow request catturati (verifica in Grafana)
Se tutti i check passano, la configurazione di observability è pronta per un roll-out iniziale.
Next Steps
- Week 1: Deploy su 1 servizio in production
- Week 2-3: Monitor, valida numeri reali
- Week 4+: Roll out graduale ad altri servizi
- Ongoing: Tune sampling rate e retention in base ai dati reali
Risorse
Repository demo:
Documentazione:
Prossimi argomenti:
- Sampling strategies avanzate (composite policy)
- Multi-tenant sampling
- Cost optimization in cloud
Per domande o feedback: francesco@montelli.dev | LinkedIn | GitHub